產品介紹
超濾是一種以篩分為分離原理,以壓力為推動力的膜分離過程,過濾精度在0.005-0.01μm范圍內, 可有效去除水中的微粒、膠體、細菌、熱源及高分子有機物質。可廣泛應用于物質的分離、濃縮、提純。超濾過程無相轉化,常溫下操作,對熱敏性物質的分離尤為適宜,并具有良好的耐溫、耐酸堿和耐氧化性能,能在60℃ 以下,pH為2-11的條件下長期連續使用。
超濾設備產出來的水就是我們通常所說的礦泉水、山泉水。
超濾膜被大量用于水處理工程。超濾技術在反滲透預處理、飲用水處理、中水回用等領域發揮著越來越重要的作用。超濾技術在酒類和飲料的除菌與除濁,藥品的除熱原以及食品及制藥物濃縮過程中均起到關鍵作用。

超濾設備的應用領域:
(1)礦泉水、山泉水的制備,飲用水、井水的脫菌處理,去除水中各種懸浮物、膠體雜質,特別是去除隱孢子、鞭毛蟲、大腸桿菌等致病微生物;
(2)反滲透給水的預處理,高效、緊湊的超濾因過濾精度很高,可以為反滲透膜提供最大限度的保護;
(3)大中型飲用水廠的深度處理;
(4)市政及工業廢水處理:超濾可比傳統處理工藝提供更好的處理效果,實現中水、廢水回用;
(5)循環排污水回用凈化處理;
(6)污水中有用物質的回收;
(7)口服液、生物制品的除菌、澄清、純化分離;
(8)高純水終端處理;
(9)果汁、蛋白質、酶制劑的濃縮分離;
我公司根據客戶原水水質和使用要求,專業生產0.5噸-50噸的各種型號超濾設備、礦泉水設備、反滲透純水設備,歡迎咨詢。
工藝設計
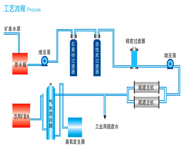
10噸超濾設備技術工藝流程
原水箱→原水增壓泵→機械過濾器→活性炭過濾器→5μm精濾→超濾主機→凈水箱→灌裝→成品

設備特點
超濾設備的優點:
A.超濾膜元件采用世界著名膜公司產品,確保了客戶得到目前世界上最優質的有機膜元件,從而確保截留性能和膜通量。
B.系統回收率高,所得產品品質優良,可實現物料的高效分離、純化及高倍數濃縮。
C.系統能耗低,生產周期短,與傳統工藝設備相比,設備運行費用低,能有效降低生產成本,提高企業經濟效益。
D.系統工藝設計先進,集成化程度高,結構緊湊,占地面積少,操作與維護簡便,工人勞動強度低。
E.系統制作材質采用衛生級管閥,現場清潔衛生,滿足GMP或FDA生產規范要求。
F.控制系統可根據用戶具體使用要求進行個性化設計,結合先進的控制軟件,現場在線集中監控重要工藝操作參數,避免人工誤操作,多方位確保系統長期穩定運行。
技術參數
超濾膜組件規格:AQUCELL200
超濾膜數量: 8-30只
截留分子量:100000道爾頓
產 水 量: ≥5-100/h、25℃
回 收 率 : 80-90%。
工 作 壓力: Mpa≤0.3
在線訂購
如果您有產品報價或訂購的需求,可在下方留言直接聯系我們。請您填寫相關信息,以便相關人員第一時間聯系您









